진정한 최소 권한 액세스
공격 표면을 대폭 줄여줍니다.
세분화된 액세스 제어로 모든 사용자와 앱을 안전하게 연결합니다. 특허받은 App-ID™ 기술을 활용하여 앱과 앱 이하의 수준에서 다운로드, 업로드를 비롯한 액세스를 정밀하게 제어합니다.
중요한 이유
ZTNA 1.0 솔루션은 IP 주소, 포트 번호와 같이 낮은 수준의 네트워킹 구조를 기반으로 하는 조밀하지 못한 제어 기술을 활용합니다. 이러한 접근 방식은 지나치게 과도한 액세스 권한을 부여하게 되어 조직에 대한 공격 리스크가 커지게 됩니다.
ZTNA 1.0에서는 앱에 한 번 액세스하면 사용자나 앱 동작의 변화나, 악성 활동 여부와 관계없이 해당 통신은 묵시적으로 무한 신뢰하게 됩니다. 보안 침해는 100%가 허용된 활동에서 발생하며, 이는 "허용 및 무시" 모델로는 방지할 수 없습니다.
ZTNA 1.0 솔루션은 최신 클라우드 네이티브 앱, 동적 포트를 사용하는 앱, 또는 서버에서 시작한 앱을 적절히 보호할 수 없습니다. 게다가 ZTNA 1.0은 데이터에 대한 가시성이나 제어 기능을 제공하지 못하므로 엔터프라이즈가 공격자나 악의적인 내부자가 데이터를 유출할 리스크가 있습니다.
공격 표면을 대폭 줄여줍니다.
세분화된 액세스 제어로 모든 사용자와 앱을 안전하게 연결합니다. 특허받은 App-ID™ 기술을 활용하여 앱과 앱 이하의 수준에서 다운로드, 업로드를 비롯한 액세스를 정밀하게 제어합니다.
"허용 및 무시" 모델에서의 탈피
앱에 액세스 권한을 부여하고 나면 지속적으로 신뢰를 모니터링하고, 특허받은 App-ID, User-ID™ 및 Device-ID™ 기술로 디바이스 준비 상태, 사용자 행동, 앱 동작 등을 식별합니다.
포괄적이고 일관된 보안.
프라이빗 앱과 SaaS를 포함한 모든 앱의 데이터를 하나의 DLP(Data Loss Prevention) 정책을 통해 일관되게 보호합니다. 최신 클라우드 네이티브 앱, 기존의 프라이빗 앱과 SaaS 앱을 비롯하여 엔터프라이즈에서 사용하는 모든 애플리케이션을 일관되게 보호합니다.
ID 기반 액세스 제어
연결 후 지속적인 위협 및 신뢰 모니터링
우수한 대규모 사용자 경험
단순화된 정책 관리
업계 최초 SaaS Security 태세 정책 엔진
사용자의 구성 오류로 인한 피해와 데이터 손실 리스크 제거
클릭 한 번으로 치명적인 구성 실수 해결
협업 앱에서 주고받은, 탐지하기 어려운 비밀을 클릭 한 번으로 보호
탐지하기 어려운 악의적인 내부자 위협과 손상된 계정 탐지
데이터 침해 방지
규제 준수 보장
위험한 사용자 행동 차단
포괄적인 데이터 보호 제공
콘텐츠, 컨텍스트 및 ML 기반 데이터 분류 제공
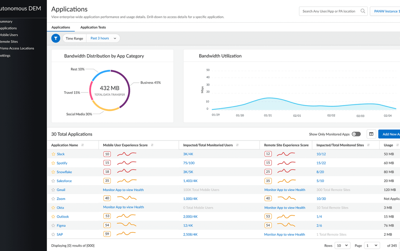
완전한 SASE 네이티브 DEM
서비스 전송 경로 전체에 대한 포괄적인 가시성 제공
성능 문제를 빠르게 해결하고 복구 업데이트
원격 사용자와 원격 네트워크를 모두 지원
직원의 디지털 환경 전체에 대한 가시성 제공




